方案概述

    汽车整车与零部件制造业是汽车工业发展的基础,行业废气涵盖挥发性有机物(VOCs)、颗粒物、氮氧化物(NOx)、二氧化硫(SO₂)等多种污染物,且不同工艺如涂装、焊接、注塑排放差异显著。行业排放呈现鲜明特点:与生产节奏深度绑定,随工序启停呈现强间歇性波动;治理难点在于无组织排放占比突出,焊接 / 注塑等开放式操作导致废气逸散,捕集难度大,需依赖车间密闭与局部集气系统改善;并存在爆炸风险,涂装废气中存在易燃易爆的有机组分。

    我司用技术穿透行业痛点,让废气治理从“被动应对”转向“智能防控”,助力车企在环保合规与生产增效间赢得双赢。

 

 

涂装废气治理

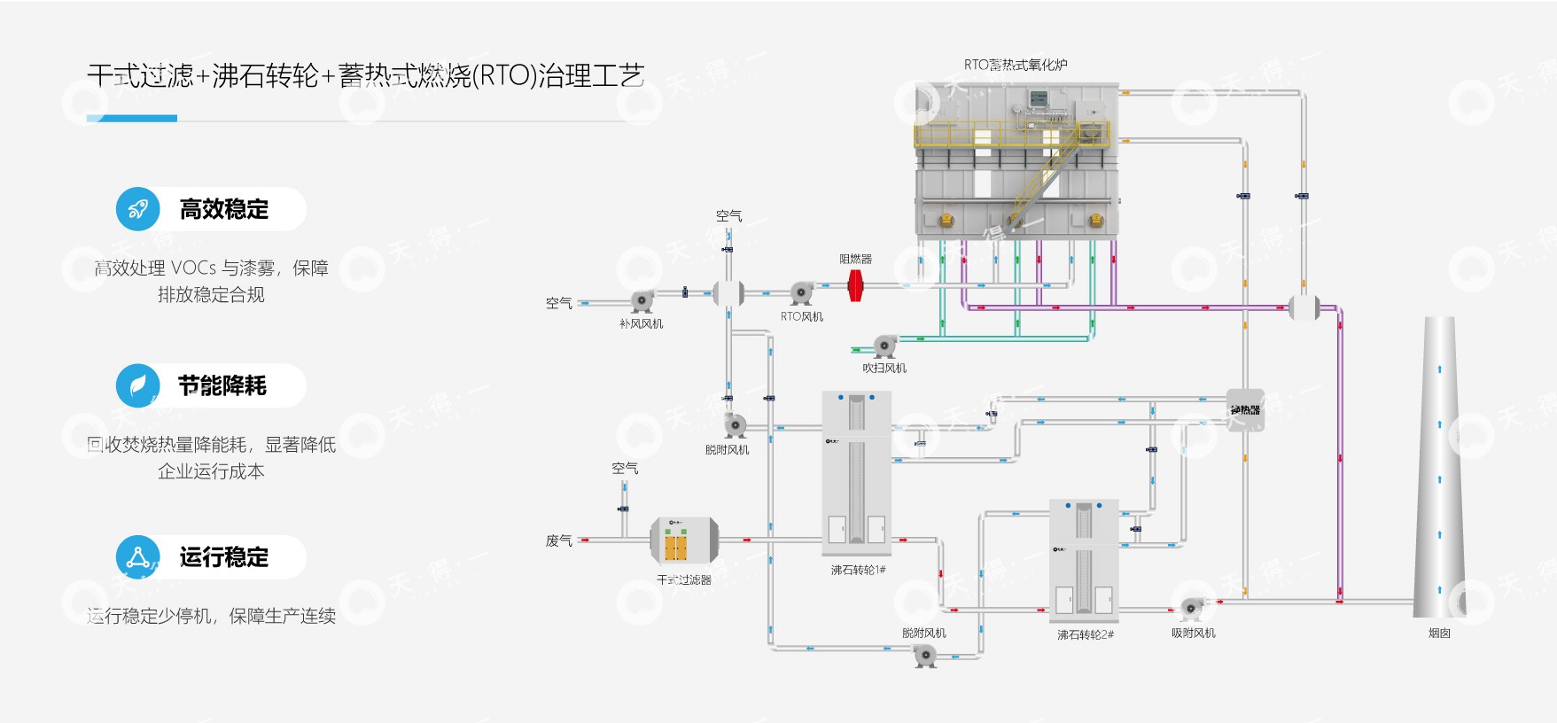
    涂装工艺作为整车制造及汽车零部件表面防护的核心环节,不仅决定产品外观与耐用性,更是行业 VOCs 排放的主要来源,其治理水平直接关系企业环保合规与可持续发展。​喷涂过程中一部分为烘干废气,属于中小风量高浓度废气,另一部分为喷涂废气,属于大风量低浓度废气。喷漆环节会释放大量黏性漆雾(液态颗粒物)与高浓度 VOCs,烘干环节则伴随中浓度 VOCs 排放且温度偏高,加之无组织排放占比高,形成 “大风量、成分杂、浓度波动大、漆雾黏性强、毒性突出、易逸散” 的行业共性治理痛点,对处理技术的精准性与稳定性提出严苛要求。​当废气中含有二氯甲烷时,其强极性和易挥发特性进一步加剧了系统的腐蚀风险,对设备材质、密封与防腐蚀设计提出更高标准,任何微泄漏都可能迅速侵蚀金属构件并降低治理效率。

    我司针对上述痛点采取 “漆雾预处理 —VOCs 深度销毁” 的科学治理路径,推出干式过滤器+沸石转轮+RTO一体化解决方案:​前端高效干式过滤拦截漆雾,转轮浓缩后接蓄热式焚烧炉高温分解 VOCs 为无害物质,回收热量降能耗,整体系统兼顾耐腐与高效,适配复杂工况,助力行业绿色升级。

 

 

注塑废气治理

    汽车制造行业中,注塑工艺废气无组织逸散严重,在高温熔融塑料过程中,聚合物分解释放挥发性有机物(VOCs),同时伴随微量烟尘(粒径0.1~1μm的碳黑颗粒)及有机气溶胶,形成黏稠混合物,易黏附管道设备。

    针对注塑工艺废气的特性,我司采用 “干式过滤 + 活性炭吸脱附 + 催化燃烧” 组合工艺时,先经干式过滤除油雾、烟尘及有机气溶胶;再经活性炭吸附富集 VOCs,饱和后热脱附解吸;最后高浓度废气通过催化燃烧氧化为无害物质,高效净化,适配汽车制造高效生产,绿色发展。

 

 

发泡废气治理

    发泡工艺在汽车制造中常用于生产座椅、隔音垫、密封件等产品,其废气主要来自发泡材料在加热发泡过程中的化学反应和原料挥发,包含多种挥发性有机物,主要为非甲烷总烃、一氧化碳、氮氧化物和二氧化硫,不仅具有刺激性气味,部分还具有毒性。由于发泡模具的开合操作,部分废气会以无组织形式逸散,逸散量约占总排放量的 20%-30%,增加了收集难度。

    我司以兼顾预处理与深度净化,低耗高效易运维,采用“喷淋塔+干式过滤+活性炭吸附+离心机”治理工艺:通过喷淋塔拦截部分大颗粒及冷凝液滴;随后进入干式过滤,去除残留细微粉尘和黏性物质,避免堵塞后续设备;接着由活性炭吸附塔吸附 VOCs;最后经离心机确保净化后废气达标排放。

 

 

电泳工艺废气治理

    电泳工艺是涂装核心环节,主要实现车身防腐底漆的均匀涂覆,废气来自漆液挥发和烘干过程的溶剂释放。浸漆槽挥发的废气为常温、低浓度 VOCs,而烘干环节会释放高浓度 VOCs。废气组分以 VOCs 为主,其中烘干环节的 VOCs 占总排放量的 70% 以上,此外还含有少量树脂分解产生的醛类,具有组分复杂、高毒性、高湿度的显著特点。

    我司通过 “除雾+过滤+除湿+点热催化氧化” 的路线协同作用,既能应对浸漆废气的湿度问题,又能实现 VOCs 的高效去除与能源回收。先除雾拦截气溶胶,再过滤去细微杂质,接着除湿优化反应条件,最后低温催化氧化 VOCs 为无害物。